Blog - Operational Technologies
4Sight Holdings Limited: Finalists in the AVEVA Partner Games 2025!
Leading the Charge in Innovation and Sustainability
4Sight Holdings Limited has been recognised as a finalist in the prestigious AVEVA Partner Games 2025, cementing its place as a leading force in technological innovation across Africa and the world. The company, which was the only 1 in Africa to proceed in the previous round and now find themself among the Top 5 globally, is proud to be among the select few who will compete in the final showdown in San Francisco.

Good luck to our dedicated team for their relentless creativity and hard work: Suvarnaa Nowbotsing, Marnus Grobler, Danie Wepener & Charl Marais and thank you to AVEVA for providing this amazing platform to shine.
The AVEVA Partner Games 2025 challenged partners to take part in the ultimate technical competition, pushing the limits of collaboration and innovation. Divided into five distinct sectors –Supply Chain, Energy, Marine, Water & Mining– the event became a high-stakes hackathon where teams were tasked with solving complex challenges faced by “AVEVA City” and demonstrating excellence across the AVEVA industrial software portfolio. Connect4Energy, the 4Sight team of engineers, rose to the challenge, showcasing their groundbreaking solution, Prescriptive Energy.
“We are incredibly proud of our talented team of engineers,” said Wilhelm Swart, Chief Technologies Officer at 4Sight. “Their dedication, hard work, and innovative thinking have brought us to this exciting point. We’re thrilled that our Prescriptive Energy solution has gained recognition and that we are among the finalists in such a major competition.”
Tertius Zitzke, Group CEO of 4Sight Holdings comments, “This recognition from AVEVA affirms the significant strides we are making toward revolutionising how industries approach energy management. As we head into the finals in San Francisco, we look forward to further advancing our efforts and continuing to drive meaningful change in the energy sector.”
Revolutionising Energy Sourcing
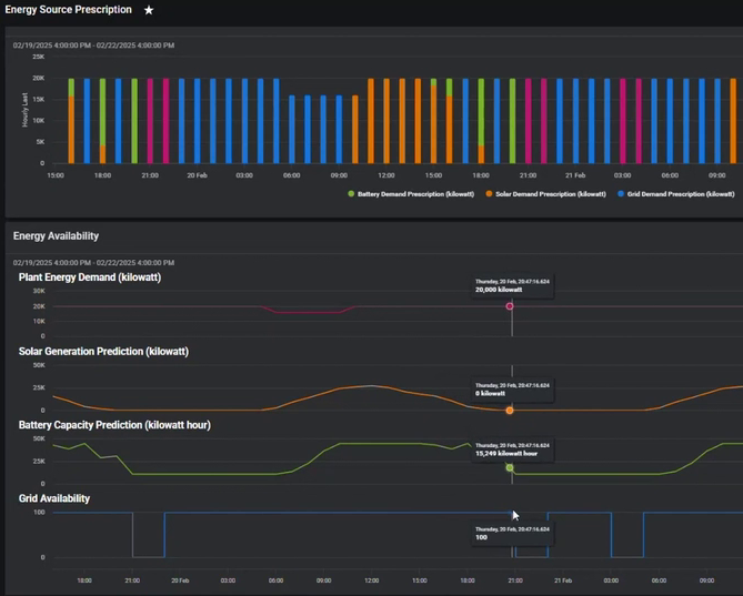
Prescriptive Energy is an innovative approach to energy sourcing that uses energy demand forecasting along with weather predictions, cost and emissions factors to provide strategic sourcing recommendations. By balancing current and predicted energy supply and demand, this solution empowers energy-intensive industries, particularly medium and large enterprises, to optimise their energy mix. The result: a consistent energy supply, reduced energy costs, and a significant decrease in CO2 emissions.
Swart concludes, “Our commitment to pushing the boundaries of what’s possible in the energy space, particularly in relation to sustainable energy sourcing, remains stronger than ever.”
